西门子S7-400在莱钢工业除盐水改造中的开发与应用(上)
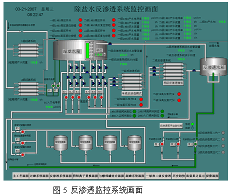
| 1 引言 除盐水站作为莱钢银山型钢公司25MW发电工程的主要设施,担负着供应三台130t锅炉和四台150t除氧器用水的重要任务。从现场除盐水生产来看,自动化监控程度低,绝大部分的水泵是人工操作控制,在新的改造项目中需要在原先生产工艺上增加多介质、活性炭过滤器以及阴阳离子置换器等高新技术生产设备,所以更加需要对整个除盐水站进行自动化控制的改造,从而可以节约能源,降低工人劳动强度,大大提高生产水平。 2除盐水生产工艺简介 除盐水改造后的生产线主要设备有6个多介质和6个活性炭过滤器,超滤装置,反渗透装置,脱碳风机,阴离子和阳离子交换器,以及生水泵3台(1台变频),高压泵6台,4台除盐水泵(1台变频),反渗透出水泵3台(1台变频)等。生产工艺图见图1: ![]() 3 系统组成及软件设计 根据工艺的要求,莱钢银山型钢公司25MW发电工程除盐水站PLC控制系统采用一套西门子的SIMATIC的S7-4007-400挂ET200结构,由一个主站、三个从站和两个PC站(上位机)组成。用S7-400系列模块做主站,S7-300系列模块作从站,主站通过PROFIBUS总线电缆和接口模块与从站通讯,这样的构架既保证了PLC系统的先进性又为用户节省了成本。主站是由一个支持冗余的底板和S7-400系列电源模块、CPU模块、CP模块组成,模块支持热插拔。从站是ET200M分布式系统,是在工业现场经常使用的PROFIBUS DP现场总线上的从站,用于连接工业控制系统中的各种现场装置。 3.1 硬件配置 本系统是建立在S7-400控制器、DELL 的Pentium工控机平台之上的分布式系统。S7-400是模块化PLC系统,采用标准的以太网通讯,每个控制器可以控制64个回路,最大的可处理131072个I/O点,其中模拟量I/O点数为168个,逻辑扫描率为1.25MB/S。S7-400与上位机采用工业以太网,通讯速率为100Mbps。系统主要硬件配置和I/O点数统计见表1和表2,系统配置结构见图2: ![]() ![]() ![]() 除盐水生产线自动化控制系统设计由两级网络组成,一级是过程控制级,二级是基础控制级。 第一级——过程控制。以S7-400PLC系统作为主要控制核心,由两台上位机、PLC控制单元加以太网卡等组成工业以太网,监控站利用组态软件WinCC实现对工作现场进行监督控制,中央处理器采用CPU416,I/O系统采用ET200M,通过ET200分布I/O通讯对流量、液位、pH值、出口压力等参数进行采集,上位机将实时数据库的数据送到服务器的关系数据库中,进行保存和数据处理。过程控制级通过工业以太网将上位机系统和现场监测与控制点紧密的结合为一个整体,从而实现对整个控制系统的计算机在线远程诊断功能。 第二级——基础自动化。PROFIBUS-DP网络是网络集成的最底层,主要是连接现场设备。主站S7-400 PLC通过PROFIBUS-DP网与从站通信,一方面主站将控制数据电机速度设定、温度、压力设定、接触器吸合及断开等发送到传动装置;另一方面传动装置的电机转速、传感器流量、温度、压力、接触器触点的通断等数据通过通信传送到主站PLC指定的寄存器地址。Profibus-DP主要用于工业自动化系统的高速数据传送,实现调节和控制功能,是一种高速低成本通讯,用于设备级控制系统与分散式I/O的通讯,是计算机网络通讯向现场级的延伸。 3.2 软件设计 计算机操作系统采用Windows 2000 Professional 中文版本,上位机监控软件采用Wincc 6.0组态软件来实现。 3.2.1 操作系统软件Windows 2000 Professional中文版提供了一个快速、高效的多用户、多任务操作系统环境,是目前使用广泛的工控系统。 3.2.2 Wincc 6.0监控软件实现了对整个系统的开关量、模拟量的采集和处理,并显示在监控画面上,在对多台重要水泵的控制中的物理量如电流、主回路运行、频率设定,有无故障等都实时显示在系统画面上,方便操作人员及时掌握系统的运行情况。 3.2.3 采用Step7 对西门子可编程序控制器进行配置、编程,它可以利用IEC-1131标准中八种编程语言中的六种(STL、LAD、FBD、CFC、SFC、SCL)进行编程。 4 系统功能实现 根据除盐水生产工艺,监控系统的功能主要是实现对工业新水的加药、过滤、超滤、反渗透技术、阴阳离子置换、酸碱作用等控制工序,大致可分为过滤系统、超滤系统、反渗透系统、阴阳离子置换系统、与酸或碱结合系统5个子系统,系统监控主画面及分系统画面见图3、图4、图5: ![]() ![]() ![]() 4.1 画面显示功能:该画面通过wincc 6.0软件组态编辑实现动态模拟显示整个除盐水制备的过程。利用数据链接技术使得画面上的元件实现实时动态、闪烁、变色等功能,让画 |







