A-B PLC石油焦转运站系统的应用
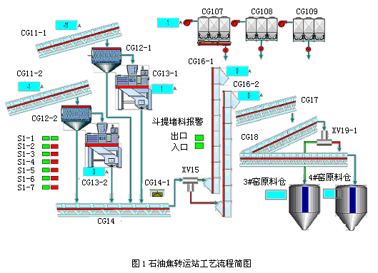
| 摘 要: 本文以某铝业公司碳素厂阳极石油焦转运系统为例, 介绍了美国A-B SLC505可编程序控制器(PLC)和上位机监控软件RSview系统的应用。给出了一种经济、可靠、易于维护的控制系统方案,阐述了控制系统的结构和控制功能的实现。 关键词: PLC;在线切换;上位机;自动停车保护;脉冲振打 Abstract This article introduced application of A-B SLC505 Programmable Logic Controller and RSview software on petrol-coke transit system in carbon plant of one aluminium company. The article shows the structure and successful use of this control system which has proved to be economic,reliable and easily for maintenance. Key words PLC;Online switch;Host computer;Auto-stop protection;Pulse beaten 0 引言 随着工业企业自动化技术的发展,PLC (Programmable Logic Controller,又称可编程控器),以其可靠性、灵活性、优良的性能价格比、使用方便等特点在工业控制领域迅猛发,得到了越来越广泛的应用。 石油焦是铝电解用碳素阳极生产的主要原料。石油焦转运系统,是把贮存在仓库中的石油焦,经过破碎筛分处理成满足煅烧需要的原料,输送到煅前料仓。由于该系统逻辑控制点多、自动化程度高、上下游设备间关联度大,所以选用PLC进行自动控制,并设立上位机进行全系统监控。本文着重讨论PLC在系统中控制功能的实现和上位机监控界面的开发。 1 工艺介绍 石油焦转运站系统主要由天车抓料系、破碎筛分系、提升系、分料输送系、收尘系组成。用来满足煅烧窑系统煅前日用料仓物料供给。主要抓料天车、调速皮带、破碎机、筛分机、输送皮带、斗式提升机、分料挡板等设备组成。其中破碎筛分系、提升系是两套系统,破碎筛分系统可以一备一用,也可以同时工作;提升系实现设备一备一用。工艺流程简图见下图1. ![]() 图1石油焦转运站工艺流程简图 2 控制系统设计及实现 2.1 SLC500的特点 SLC500模块化可编程控制器及输入输出模块由罗克韦尔自动化公司生产,产品目录号为1746和1747系列。该系列产品采用框架式结构,为在不同的工业现场使用提供了同样稳定可靠的平台。SLC500系统构成处理器、输入输出模块和相关外部设备。处理器功能强大、使用灵活,并有各种内置通讯方式和不同容量的内存供用户按需选择。根据用户的实际需要,输入输出模块可以非常方便的扩展。同时罗克韦尔自动化提供了便捷的内置通讯接口、种类丰富的第三方专用模块、简单方便的基于Windows平台的编程软件。因而SLC500成为当前市场上最为流行的中小型PLC之一。 2.2 硬件配置 基于SLC的上述特点,本系统采用了美国罗克韦尔自动化公司的SLC505 PLC。系统所需的输入/输出配置是:开关量输入100点;开关量输出50点;模拟量输入5点;模拟量输出2点;在适当考虑余量的基础上,实际的硬件配置如下: ⑴ CPU选用1747-L551; ⑵ 8块开关量输入,共16×8=128点;4块开关量输出,共16×4=64点;1块模拟量输入,共8×1=8点;1块模拟量输出,共4×1=4点; ⑶ 两个机架,分别是10槽和7槽; ⑷ 交换机一台 ⑸ 上位监控操作员站一个 ⑹ 工程师站一个 2.3 系统网络拓扑 上位机通过RSLINX软件,建立与PLC的联系,可以通过RS232和以太网任意一种通讯方式通讯。本控制系统中,上位机监控操作员站通过以太网借助交换机与PLC进行通讯,设置工程师调试接口,同时交换机预留和其他系统进行数据交换和通讯的端口。网络拓扑图见下图2. 监控软件RSview-SE安装在上位监控计算机,开发出工艺流程界面,通过以太网一方面把设备的状态点取上来,在流程界面上显示;另一方面把操作员发出的操作命令送到PLC,进而通过PLC的输出驱动相应的设备做出动作响应。 网络拓扑图>2.4 控制系统设计 通过PLC程序完成石油焦转运自动控制系统,结合上位监控操作员站,在主控室实现对现场各个设备、工艺参数的监视、控制、操作、调整。 在程序设计中,考虑上、下游设备之间的关联性,设计了相关的连锁 |


网络拓扑图>